Join us
@kaptain ・ Nov 23,2025 ・ 2k views

Google successfully operates a 130,000-node Kubernetes cluster to enhance GKE's scalability for AI workloads.
Google Kubernetes Engine (GKE) has been scaled to support a 130,000-node cluster, doubling the previously supported limit, to meet the demands of large AI workloads.
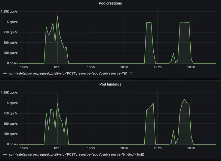
Key architectural innovations were necessary for this scalability, including optimized Pod creation, scheduling throughput, and a strongly consistent API server watch cache to handle the high volume of read requests efficiently.
Power consumption is a significant challenge for large AI workloads, with a single NVIDIA GB200 GPU requiring 2700W.
The Consistent Reads from Cache feature improves API server performance by serving strongly consistent data directly from an in-memory cache, reducing the load on the central object datastore.
Smaller GKE customers benefit from these scalability improvements through enhanced system resilience, increased error tolerance, and optimized performance, even at more modest scales.
Google Cloud is making waves with its latest project: a colossal 130,000-node Google Kubernetes Engine (GKE) cluster. This isn't just a minor upgrade; it's a bold move to meet the surging demands of AI workloads. To pull this off, Google had to rethink some of its architectural strategies, focusing on boosting scalability by optimizing Pod creation and scheduling throughput. The cluster, still in its experimental phase, doubles the previous node limit of 65,000. But let's be real, scaling up to this magnitude isn't a walk in the park. Power consumption becomes a major concern, especially when a single NVIDIA GB200 GPU can gulp down 2700W. This could mean a power footprint that scales to hundreds of megawatts - quite the challenge.
To tackle these hurdles, Google Cloud is leaning on tools like MultiKueue, which aids in distributed training and reinforcement learning across clusters. They're also exploring high-performance RDMA networking and topology awareness to squeeze every bit of performance out of those hefty AI workloads. And here's the kicker: these improvements aren't just for the tech giants. Smaller GKE customers stand to benefit too, with improved system resilience and performance, thanks to fine-tuned core systems and a more intuitive, self-service experience.
One of the standout features in this architectural overhaul is the creation of a strongly consistent and snapshottable API server watch cache. This clever addition manages the high volume of read requests at scale. The Consistent Reads from Cache feature allows the API server to serve data directly from its in-memory cache, reducing the load on the object storage database. Meanwhile, the Snapshottable API Server Cache feature boosts performance by letting the API server serve LIST requests for previous states straight from the cache.
Backing this massive scale is a proprietary key-value store based on Google’s Spanner distributed database, handling 13,000 QPS to update lease objects, ensuring stability and reliability. Kueue, a job queueing controller, steps in to provide advanced job-level management for complex AI/ML environments, enabling efficient orchestration of training, batch, and inference workloads. Looking ahead, Kubernetes scheduling is set to evolve, shifting from a Pod-centric to a workload-centric approach to optimize price-performance for AI/ML workloads. Plus, GCS FUSE and Google Cloud Managed Lustre offer scalable, high-throughput data access solutions for AI workloads.
To verify GKE's performance, Google crafted a four-phase benchmark, simulating a dynamic environment with complex resource management and scheduling challenges. This included deploying a large-scale training workload to establish a performance baseline, revealing key metrics like Pod startup latency and scheduling throughput.
The total number of nodes in the Google Kubernetes Engine (GKE) cluster.
The Pod throughput sustained during the experimental phase of the GKE cluster.
The total number of objects stored in the optimized distributed storage system of the GKE cluster.
Responsible for the architectural innovations and technical enhancements required to scale GKE to 130,000 nodes.
Plays a role in developing and maintaining the open-source components that GKE relies on for scalability.
The platform being scaled to support a 130,000-node cluster for large-scale AI workloads.
Drive the demand and use cases for massive clusters, particularly for AI workloads.
A blog post was published detailing the Consistent Reads from Cache feature (KEP-2340).
Google Kubernetes Engine (GKE) supports 65,000-node clusters, providing the capacity for demanding AI workloads.
Google shared the achievement of running a 130,000-node GKE cluster at KubeCon, doubling the previously supported 65,000-node limit
Join other developers and claim your FAUN.dev() account now!
FAUN.dev() is a developer-first platform built with a simple goal: help engineers stay sharp withou…

FAUN.dev()
@kaptainInfluence
Total Hits
Posts

A Comprehensive Guide to Building, Scaling, Deploying, Observing, and Managing Highly-Available Microservices in Kubernetes

The full journey from nothing to production